改造方案

生物质颗粒燃料是由秸秆、稻草、花生壳、玉米芯、木屑、麦秆、杂草等植物的茎壳屑经过粉碎、烘干、混合、挤压、成型等工艺制成的颗粒状或棒状可直接燃烧的燃料。生物质燃料含硫少,燃烧时不需脱硫设施,降低了建设和生产成本。
禁煤区改燃工艺——装置构成
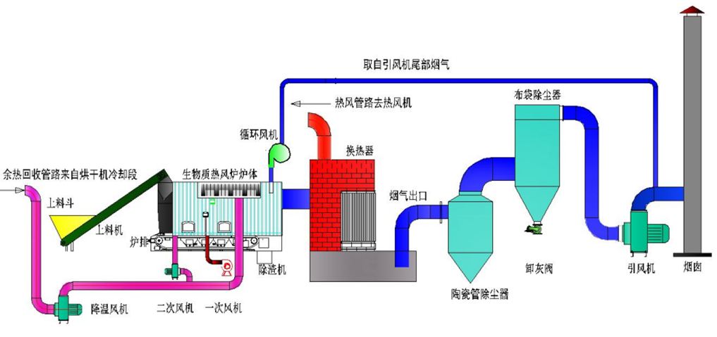
全钢生物质热风炉系统主要作为粮谷干燥设备的热源装置,其结构设计合理,热效率高,适用于各种粮食烘干机。热风炉系统主要包括燃烧装置、换热装置、环保节能装置三部分组成。
全钢生物质热风炉工艺流程图

禁煤区改燃工艺——技术特点

禁煤区改燃工艺——技术应用





禁煤区改燃工艺—运行数据分析

禁煤区改燃工艺——改造效益
